8 (995) 222 - 47 - 23

Сервис предоставляет возможность осуществлять разные виды услуг: очные медицинские осмотры, дистанционные медицинские осмотры, а также инструктирование сотрудников.
В бэкофисе руководство компании настраивает работу между контрагентами, между компанией и контрагентом, формирует отчеты и анализирует данные.
Тип проекта
Dashboard for SaaS сервис
Сроки
11 месяцев
Разработка
Ruby on Rails, Swift, Java
Верстка
HTML5+CSS3
В зависимости от вида контрагента, требования к отображению данных были разные.
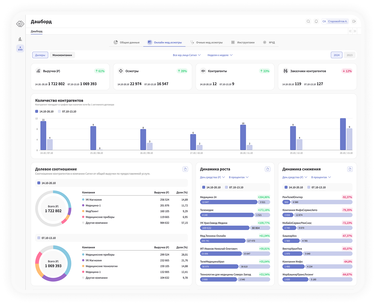
При работе с дилерами важно отслеживать динамику количества заказчиков дилера, количество осмотров и инструктажей, проведенных дилером.
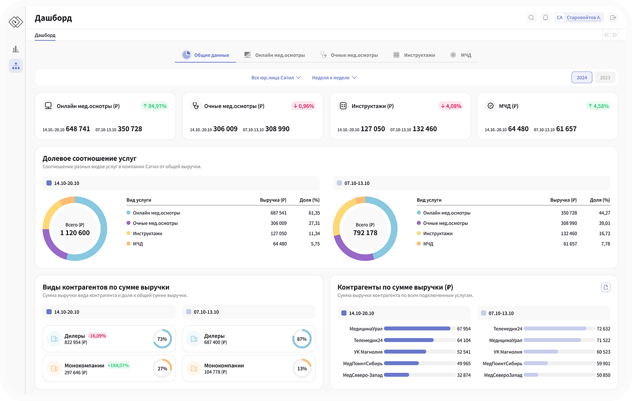
По общей работе сервиса необходимо следить за выручкой, влиянием контрагентов на оборот компании, а также наиболее рентабельными и нерентабельными видами услуг.

Показатели выручки
Отображение выручки по каждому виду услуг позволяет сразу видеть динамику роста/снижения выручки в сравниваемых периодах.
Сравнение по виду контрагентов
Показывает выручку в рублях и долевое соотношение от общей выручки Сатила по двум видам контрагентов, с которыми работает непосредственно Сервис.
Долевое соотношение услуг
Отображает выручку от каждой услуги, предоставляемой Сервисом, а также долевое соотношение в общей выручке компании, что помогает понять точки роста и основные потоки денежных средств.


Динамика роста и снижения
В мед.осмотрах отображаем динамику роста/снижения как в процентном соотношении,
так и в асболютных числах. Так же можно выбрать сравнение по количеству осмотров
или в рублях.
Долевое соотношение
контрагентов
Показывает топ-4 контрагента, которые приносят наибольшее количество денежных средств компании по выбранной услуге.
Доступен отчет, в котором детальные данные
о каждом активном контрагенте в заданный период с выручкой и занимаемой доле.
Выгрузка отчетов
Настройка выгрузки для всех отчетов одинакова. Отчет привязан к определенной графику и не доступен для выбора из списка при выгрузке.


Менеджер
Алексей
ОБЩЕСТВО С ОГРАНИЧЕННОЙ
ОТВЕТСТВЕННОСТЬЮ
"САТИЛ АЙ ТИ"
ИНН 7448248536
ОГРН 1227400051702
Юр.адрес
454138, г. Челябинск, ул. Молодогвардейцев, д. 1Д, ком. 8.
г. Москва, Мясницкая ул., 13, стр. 18 Коворкинг Tceh. Доп. представительство: г. Сочи, ул. Кирова 35-120.
© 2024 - 2025 Все права защищены
Свяжитесь с нами
Ответим с 9:00 до 19:00 по Мск | Пн-Сб
Написать в Telegram
Написать в WhatsApp
8 (995) 222 - 47 - 23
zakaz@satil-it.ru